Summary: Internal links on your website connect various pages and help visitors navigate and reach the desired pages. The process of adding these links is known as interlinking. This blog will tell you the benefits of a strong interlinking strategy, why your website needs it, and how you can benefit from an SEO audit with Sitebulb.
Key Takeaways:-
Simply put, an internal link is a link within your website that connects one page on your website to another. It is one factor affecting how search engines crawl, index, and rank your website.
It is also one of the easiest and most effective on-page optimization practices. While most search engines rank websites solely based on inbound links from other websites, Google identifies internal links as one of the key factors of SERP ranking. Since then, interlinking has been a big part of any successful SEO strategy businesses use today.
Get insights on evolving customer behaviour, high volume keywords, search trends, and more.
Two key benefits of strategic interlinking are:
Search engines evaluate the link position, the number of internal links on a website, and the links’ anchor text to understand the context and contents of a page. And which pages on the website are more important in the site’s overall structure.
Structuring your content and ensuring internal links are placed strategically will ensure a smooth flow of information from your website to the end user. This also ensures information is themed and not erratic or random. For example, it’s important to first showcase your products and prices before sharing a store locator with the website visitor. Strategic interlinking can help search engines identify which pages you deem more important and rank them higher than others.
Search engines can easily find new content, but that doesn’t guarantee a higher SEO ranking instantly.
Consider that you’ve made a new landing page with content you’re certain will perform well. Using more internal links to that page would tell the search engine that this page needs more attention than those with fewer interlinks. Also, instead of just publishing the new content, you can edit old content to add links to the newest page. All these actions are signals to the search engine that you place more importance on this page.
Backlinks and internal links can both impact your website’s search ranking. Before creating new internal links, make sure all existing links are optimised. Otherwise, any effort to add new links might be wasted. There are a few simple fixes that can help you get the most value out of your existing internal links.
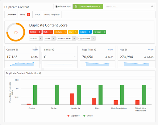
Sitebulb is a website crawler that helps you conduct website audits and share insights more effectively and thoroughly. Conducting a Sitebulb internal link audit helps you identify which pages have few or no internal links and which ones have too many links leading to them. It also helps identify duplicate content that might be diluting or dividing website traffic, as shown below.

The best thing about Sitebulb is that it is highly intuitive compared to other crawlers like Screaming Frog. It provides friendly nudges that help you optimise your insights and prioritise tasks.
Sitebulb offers a free trial, so you can download and get started instantly.



Saying a page needs more internal links just means that a particular page will rank higher with better interlinking. So the first and fastest way to see results is by optimising content that is already performing well. You might have pages that are already on the first page of Google search results. Adding just a few internal links could boost them to the top.
For best results, extract your Search Console keyword ranking data. Sitebulb easily lets you connect your search console account and shows results when you check the ‘Keyword analysis’ box.

A buried page has not got the opportunity to rank. You can identify these pages in two ones. The easiest is to check the links report as mentioned earlier.


This includes pages that have enough internal links but lack optimised or consistent anchor text. A website with about 100 pages could typically have over 1000 internal links that you can update while optimising anchor text. The chart below shows almost 37000 internal links with 1300 unique links.

Content overlap is a common SEO problem within a website, where multiple pages compete for the same keywords or intent, often unintentionally. This occurs when two or more pages are linked internally using identical or very similar anchor text.
To address this, you should first identify different variations of anchor text to examine, including:
Sitehub helps you tackle this issue by analysing anchor text usage across pages to find different variants of the same anchor text. The process for this is quite straightforward.
Developers often use ‘click here’ and similar terms in their anchor text, either because they don’t know about SEO or they don’t deem it important. However, it is proven that Google finds it easier to crawl pages and links using descriptive anchor text. This is where Sitebulb becomes a lifesaver.

Identifying the best method to optimise internal links cannot have a one-size-fits-all answer. There are several things you need to understand, all of which we have talked about above.
Search intent is the answer to the question, ‘What is the user trying to achieve when they are entering the search term?” For instance, a user searching for ‘on-page SEO’ is looking for information (informational intent) but someone looking for ‘on-page SEO services’ is trying to find paid services (transactional intent).
There are several frameworks and models under which you can categorise search intent. Let’s take a look at the most popular and effective ones.
This option is still there and is widely preferred by small businesses with small websites. Simply go to the page you wish to add internal links to and edit the text in your CMS to update the link or anchor text. It’s that easy!
Several factors affect how well or poorly your website performs when it comes to search engine rankings. A strategic interlinking approach is a highly effective way to optimise search rankings while being in control of the process. Conducting a comprehensive SEO audit can help identify gaps in your interlinking strategy and optimize your site for better visibility.
What you need is someone who understands SEO at another level to help you overcome the pitfalls and early challenges you will inevitably face. By partnering with an SEO expert and conducting a comprehensive SEO audit services, you can identify areas for improvement and optimise your strategy for better results. This will help your content rank much higher and faster. Contact us today to get started!
Get insights on evolving customer behaviour, high volume keywords, search trends, and more.
A closed-door discussion for leaders navigating scale,
visibility, and AI-driven change.
6th Feb | Invite-only
Request an Invite